Configuration Manual
Please read carefully before starting. Also read the product safety information.
First start
After unpacking, the gateway is ready to use, but requires configuration to adapt to the required functions.
Power supply
First, connect the power supply according to the power supply information.
Opening inbuilt website
Through the WAN interface
To access the built-in website, connect the gateway by WAN to the local network and enter the DHCP assigned IP address in the address window of the browser. Please note that it may take some time from powering on to booting up the system. When the LEDs next to the RJ45 socket start flashing, after about 10 seconds the built-in website becomes available.
user name: root
password: root
Through the LAN interface
Connect the ETH2 directly to the computer and enter in the address window of the browser default IP of Gateway.
IP: 192.168.1.1
user name: root
password: root
Through the WiFi interface
By default, the gateway creates its own network with default ESSID "AG-702". The network is secured with default password "atreyo12".
Connect to this network and enter the IP in the address bar of your browser.
IP: 192.168.1.1
user name: root
password: root
ASfter logging in, you are automatically taken to the dashboard page.
Password setting
Set a password on the System > administration page:
To maintain security, it is recommended to use long and complex passwords.
Cellular modem
Modem
The Gateway in its basic configuration is equipped with an LTE modem that also supports GPRS and SMS functions. Different modems were used depending on the model variant. Here is a table of models.
SIM card
The Gateway supports two nano SIM cards, both 1.8V and 3V. The card connector is tray type. When installing the SIM card, pay attention to the correct insertion of the card. The used SIM card tray is designed so that the card sticks to the tray. This make easily insert the SIM regardless of the position of the Gateway
Using Cellular Network
To activate the LTE modem, go to Network > Interfaces and select the lte tab there.
Mostly the network operator requires you to enter the APN, sometimes it also requires a username and password. Enter the required data and save.
Then go to System > Custom Commands and click on Start modem with SIM1/Start modem with SIM2. Depending on which SIM card you want to start.
The modem will start up and connect to the Internet. To check if it is working properly and what the signal is, go to Modem > Information about 3G/4G/5G connection. When the modem starts up, the LEDs showing the signal strength will also light up. This makes it easy to see the signal strength in a particular location.
Cellular modem ON on start
To make the gateway automatically connect to the Internet after startup, you need to add a modem startup in the System > Startup section under Local Startup, add a line before line 'exit 0'.
/usr/commands/start_modem_sim1.sh or /usr/commands/start_modem_sim2.sh. Then save the changes. After each reboot, the gateway will automatically start the modem with the selected SIM card.
SMS
To test the SMS operation, the gateway has an SMS interface installed. Under Modem > SMS Messages. There you can check sent and received SMS. Be sure to enter the phone number together with the country prefix, but without the + sign. The maximum number of characters is 160. The system does not support alphabets such as devanagari. The maximum number of messages in the inbox is 20.
For send SMS go to Send Message tab.
System statistics
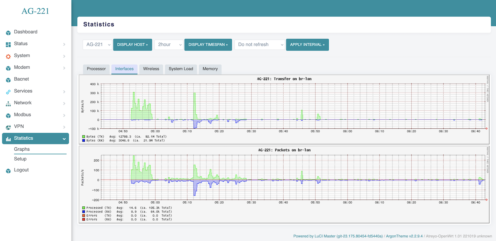
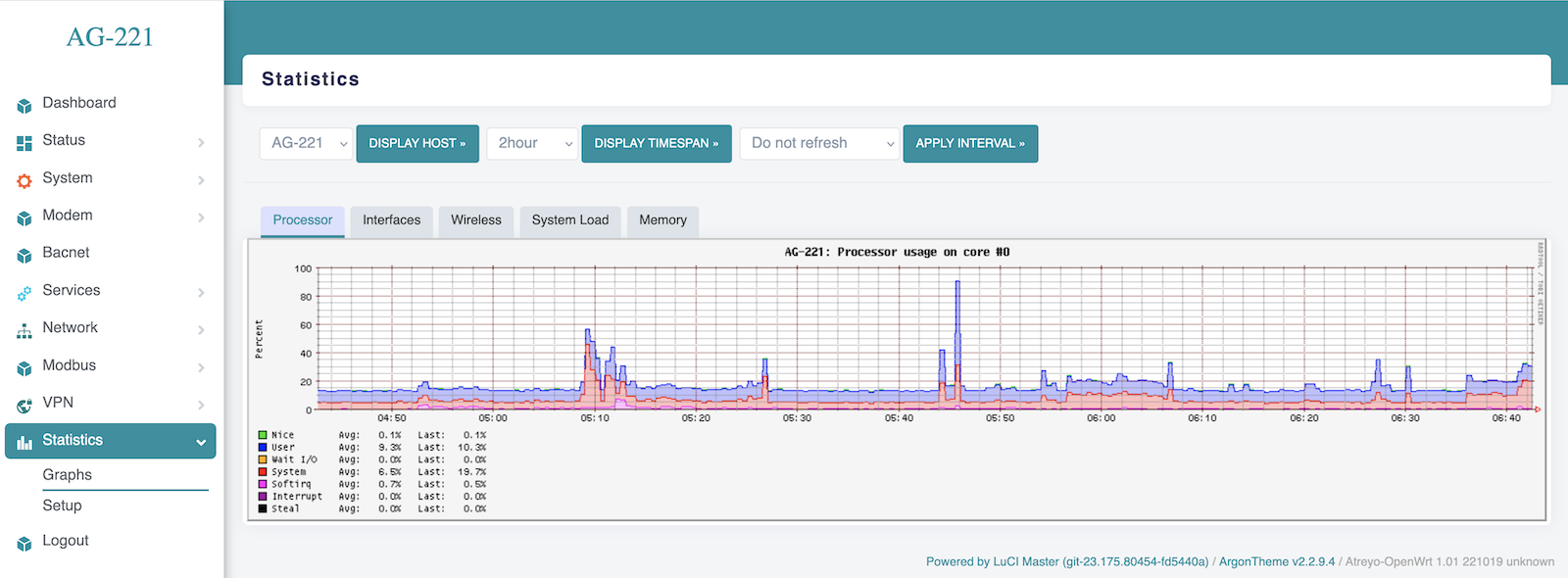
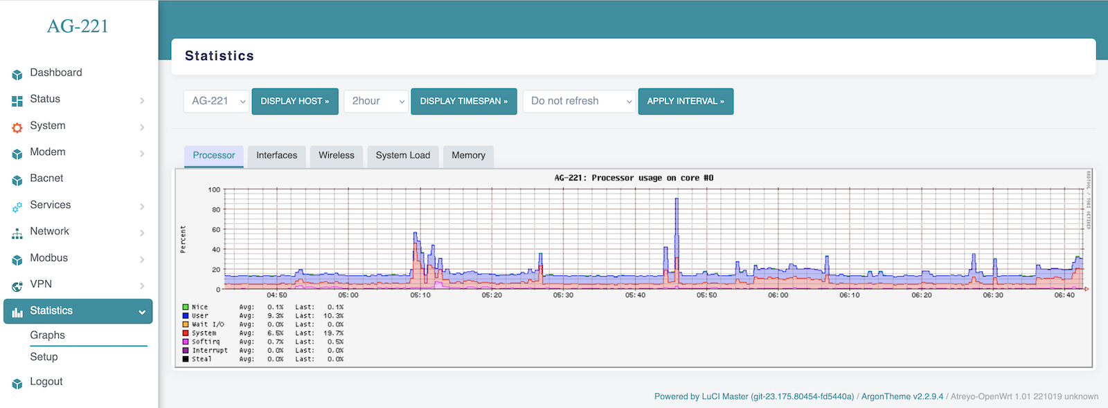
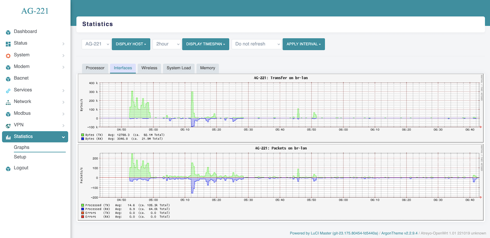
The gateway has a built-in real-time statistics system under Status > Realtime Graphs and accurate statistics with selectable time range under Statistcis > Graph. You can check CPU load, memory usage, network load, etc.
Realtime Load
Statistics Interfaces
Statistics Memory
Statistics Processor
Statistics System Load
Modbus
The Gateway has a very advanced Modbus application with a convenient graphical interface. Below are the capabilities of the application:
- Modbus TCP/IP and Modbus RTU support.
- Any number of serial ports
- Support for external USB/serial interfaces
- JSON, TCP/IP and MQTT string formation
- Data logging in the event of no connection to a server
- Storage of all data in internal memory
A detailed guide to Modbus configuration is available here.
Using the terminal
The AG-221 has a built-in bash terminal. With it you can execute all commands in the OpenWRT system. To enter the terminal, go to the tools > terminal section on the built-in website. The default password is the same root/root.
Reset and default
Make factory default
To reset the system to factory settings, hold down the "Default/Reset" button for more than 5 seconds while the device is operational. During the factory reset, all LED indicators will light up for 2 seconds.
Reset device
To restart the gateway without disconnecting the power supply, press and hold the "Reset/Default" button for less than 5 seconds. During the restart, 4 LED indicators will light up for 1 second.
Do not hold the button for more than 5 seconds, as it will trigger the gateway to restore default settings.













